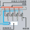
铁甲网首页 铁甲论坛 神钢210-8挖掘机p0192报警 发帖 评论 神钢210-8挖掘机p0192报警 挖机爱好者 2017-03-03 7632 2 刚启动着车没事,干几分钟活就开始报警,轨压传感器新换的还是不行,求高手指点,说说怎么回事 神钢 图片 发表回帖 全部评论 挖出天 2017-03-03 这个报警就是共轨压力传感器故障,检查下线路吧。 回复(0) 豫修冯工 2017-03-03 在换一个试一下,线路在检查一下 回复(0) 已展示全部评论 为你推荐 这么板正的200-6.e越来越少了 不坠的流星 2023-05-16 7276 9 发布了一条动态 不坠的流星 2023-05-13 5981 10 【票友说车20】一抹亮丽的神钢蓝—细说国四神钢SK130-11 挖掘机小票友 2023-05-01 4.9万 59 发布了一条动态 挖掘机小票友 2023-04-28 6524 8 新车速递 2023天道酬勤 2023-04-24 8560 15 发布了一条动态 挖掘机小票友 2023-04-20 6015 12