发帖
评论
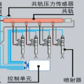
三一高压油泵不喷油
图片
-
豫修冯工 2017-02-20
没回位就是有问题,修
回复(0)
-
187****0251 2017-02-20
没回位,怎么办
回复(0)
-
豫修冯工 2017-02-19
熄火器回位没有
回复(0)
已展示全部评论
发帖
评论
豫修冯工
2017-02-20
没回位就是有问题,修
回复(0)
187****0251
2017-02-20
没回位,怎么办
回复(0)
豫修冯工
2017-02-19
熄火器回位没有
回复(0)
已展示全部评论
2009-2020 ©铁甲工程机械网版权所有 京ICP备12001519号-2 京ICP证130087号 京公网安备11010102001329