发帖
评论
-
157****9501
2016-12-03
可能吧!无论什么油门都一样,冷机没油门的
回复(0)
-
豫修冯工
2016-12-03
这可能是一种保护系统,发动机温度上不来,大油门伤机器
回复(0)
-
157****9501
2016-12-03
主要是才二千多的挖机啊
回复(0)
-
铁甲张永
2016-12-02
全当热车了


回复(0)
-
157****9501
2016-12-02
没啊
回复(0)
-
157****9501
2016-12-02
对
回复(0)
-
豫修冯工
2016-12-02
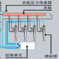
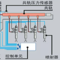
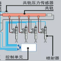
是电喷吗
回复(0)
-
协盈机械
2016-12-02
油门拉线冻住了吧
回复(0)
-
协盈机械
2016-12-02
油门拉线冻住了吧
回复(0)