发帖
评论
斗山dx60早上冷机加不上油门 ,【版主:回答有奖】
-
157****9501 2016-12-06
:)
回复(0)
-
豫修冯工 2016-12-06
那就好
回复(0)
-
157****9501 2016-12-05
温度上来什么事都没了
回复(0)
-
豫修冯工 2016-12-05
正常干活就行
回复(0)
-
157****9501 2016-12-05
柴油品质没什么说的,我想是线路问题
回复(0)
-
一片云烟 2016-12-04
柴油油路是不是有问题!柴油品质好不好?
回复(0)
-
157****9501 2016-12-04
按时保养的,机子买来就有点毛病,他们来了,说一切正常
回复(0)
-
豫修冯工 2016-12-04
自己保养好点就少出毛病
回复(0)
-
157****9501 2016-12-04
是的,售后已经让我心碎了,我直接给他拉黑了,挖机出毛病各种推辞
回复(0)
-
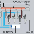
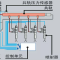
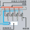
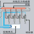
豫修冯工 2016-12-04
就是的,电喷电脑控制油门
回复(0)