发帖
评论
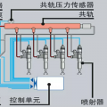
凯斯挖掘机故障代码0192
图片
-
wulh363 2017-03-19
一般都是共轨压力传感器故障或都发动机线束有问题,可以加我微信:wulh1048,专业凯斯技术服务和配件供应该
回复(0)
-
二杰来了 2017-03-17
哥们你电话多少我给你打过去
回复(0)
-
豫修冯工 2017-03-17
燃油共规压力系统输入过低,现在啥反应,加不起油门吗
回复(0)
已展示全部评论