发帖
评论
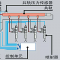
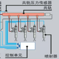
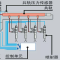
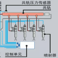
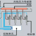
请教,斗山150缺缸怎们处理
-
豫修冯工 2017-03-03
缸压有没有
回复(0)
-
豫修冯工 2017-03-03
缸压有没有
回复(0)
-
豫修冯工 2017-03-03
油嘴
回复(0)
-
沉默人海 2017-03-02
缸压测过没有
回复(0)
-
187****0589 2017-03-02
油泵那缸也出油的
回复(0)
-
187****0589 2017-03-02
直喷发动机,对换过的,谢谢请问
回复(0)
-
豫修冯工 2017-03-02
直喷车?缺缸的那缸柴油泵出油吗?油嘴调换试没有
回复(0)
-
竹内TB180 2017-03-02
是不是安装的时候高压油管头进脏东西卡油头了?
回复(0)
已展示全部评论