发帖
评论
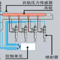
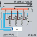
Zx240-3G憋车熄火
图片
-
阳光宝贝 2017-02-20
低于或高于1600转时是什么情况
回复(0)
-
136****4577 2017-02-17
转速传感器问题
回复(0)
-
豫修冯工 2017-02-17
油路问题
回复(0)
已展示全部评论
发帖
评论
阳光宝贝
2017-02-20
低于或高于1600转时是什么情况
回复(0)
136****4577
2017-02-17
转速传感器问题
回复(0)
豫修冯工
2017-02-17
油路问题
回复(0)
已展示全部评论
2009-2020 ©铁甲工程机械网版权所有 京ICP备12001519号-2 京ICP证130087号 京公网安备11010102001329