发帖
评论
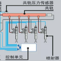
求解卡特320D电喷打不着火
-
manwang- 2017-01-05
是的,同一种结构原理,CAT专利,目前尚未见到别的品牌有类似结构--已经投入使用20多年了。
回复(0)
-
w4318352 2017-01-04
336也是机油驱动压缩低压柴油吗?
回复(0)
-
孤勇奋战 2017-01-04
喷油嘴得花钱了!
回复(0)
-
铁甲十哥 2017-01-04
看保险,我遇到一次!
回复(0)
-
159****3412 2017-01-04
谢啦。
回复(0)
-
manwang- 2017-01-04
325D跟这个机器的原理不一样,那是用机油驱动喷油滴,所以,假冒伪劣机油满足不了要求,无法驱动喷油器--你滴,大大滴明白滴有?哈哈哈
回复(0)
-
无人之镜 2017-01-04
不敢用,那是**来的
回复(0)
-
159****3412 2017-01-04
有次遇到一个325D,同样的故障现象,无法启动。售后来了把机油换了就好了。至今不知道什么原理。
回复(0)
-
189****5778 2017-01-04
用起动液打火,可用暂时工作,必须换油嘴
回复(0)
-
豫修冯工 2017-01-04
能打着
回复(0)