发帖
评论
维修改装
图片
-
豫修冯工
2017-01-01
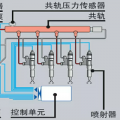
报警后是不是怠速抖动,发动机敲缸呢,可能是低压油路问题
回复(0)
已展示全部评论
发帖
评论
豫修冯工
2017-01-01
报警后是不是怠速抖动,发动机敲缸呢,可能是低压油路问题
回复(0)
已展示全部评论
2009-2020 ©铁甲工程机械网版权所有 京ICP备12001519号-2 京ICP证130087号 京公网安备11010102001329