发帖
评论
康明斯发动机怠速一直冒蓝烟、带负荷冒黑烟都很厉害、机油里有柴油
-
一生.有你 2017-08-12
不是油头就是油泵有问题了
回复(0)
-
豫修冯工 2016-12-31
可能是某缸工作不好,断缸看一下,从油泵这边断
回复(0)
-
158****3813 2016-12-29
油头坏了,我以前也出现过这种情况
回复(0)
-
小秦想 2016-12-29
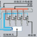
康明斯M11!喷油嘴在气门下装的
回复(0)
-
豫修冯工 2016-12-29
车型,电喷机吗?雾化不好,有可能油嘴胶圈老化缸盖回油道发生泄露,油泵泄露都有可能
回复(0)
-
小秦想 2016-12-29
嘴子全在气门罩里边
回复(0)
-
猴仔的救兵 2016-12-29
有个油头坏了 找个校油泵的师傅给断缸看看
回复(0)
-
铁甲云 2016-12-29
喷油嘴不雾化
回复(0)
已展示全部评论