发帖
评论
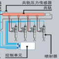
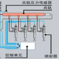
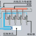
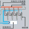
各位大神求救 挖机严重抖动 怎么办?
图片
-
豫修冯工
2016-12-29
滤芯换了试一下
回复(0)
-
豫修冯工
2016-12-29
去年?今年就要过完了
回复(0)
-
铁臂大夫2.0
2016-12-28
建议换一下手柄**头
回复(0)
-
没名字好取挺烦
2016-12-28
去年都换了,全部都保养了
回复(0)
-
没名字好取挺烦
2016-12-28
对,一抖一抖的,求指教
回复(0)
-
豫修冯工
2016-12-28
液压油滤芯,先导滤芯换过没有
回复(0)
-
豫修冯工
2016-12-28
是不是提大臂一抖一抖的感觉
回复(0)
已展示全部评论