发帖
评论
小松360
图片
-
豫修冯工
2016-12-29
哦哦,检查好了就行
回复(0)
-
二炮手
2016-12-28
今天检查出来了,就是油水分离器哪里进空气,我把管子对接就不会息火,装上去就会息火
回复(0)
-
二炮手
2016-12-28
直喷的
回复(0)
-
豫修冯工
2016-12-28
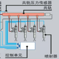
油路进油不畅或进气是不是电喷发动机直喷的都是铁滤芯改过
回复(0)
-
铁甲男护士
2016-12-28
[i=s] 本帖最后由 铁甲男护士 于 2016-12-28 11:05 编辑 可能进空气,也可能输油泵有问题 进空气重点检查各个接头, 油水分离器放水阀油管接头垫全部换掉, 输油泵前的也可能手油泵进去的空气 也可能是进油管堵塞具体原因需要排查,建议先泵下手油泵,看看出油情况
回复(0)
-
修修看
2016-12-28
疏通柴油进油管
回复(0)
已展示全部评论