发帖
评论
大师指导一下,
图片
-
w411367812
2016-12-26
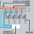
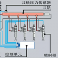
就有12,37和14报警,油门让我改成手拉油门就
回复(0)
-
豫修冯工
2016-12-26
有没有报警,
回复(0)
-
w411367812
2016-12-25
嗯就是你说的这样,三一215杠8的机子。
回复(0)
-
w411367812
2016-12-25
嗯,是这样,还没有检查,三一215杠8的,
回复(0)
-
豫修冯工
2016-12-25
你意思是,两个一起没有力,单个推都有力,是不是这个意思?如果是这样,分油盅应该不会影响有没有检查过行走直进阀呢?机型说一下
回复(0)
-
183****3241
2016-12-25
折出来看看
回复(0)
已展示全部评论