发帖
评论
-
失落叶
2016-12-28
也就是说,工作的时候就上面那个键(S) 临时停一会儿又想省油就按到下面那个(L)键?是这样吗?
回复(1)
-
豫修冯工
2016-12-28
摁着到上面是高速油门摁到下面是怠速键
回复(0)
-
失落叶
2016-12-27
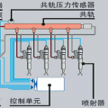
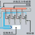
对了!还有个事情想麻烦您一下!能不能帮我看看这个开关具体是代表什么!
回复(0)
-
失落叶
2016-12-27
嗯嗯!谢谢你了!
回复(0)
-
豫修冯工
2016-12-26
嗯
回复(0)
-
失落叶
2016-12-26
嗯嗯!有个静音按钮!
回复(0)
-
朋鹏
2016-12-25
呵呵 不客气 柳工车有个消音按钮 就是这个功能 新款厦工车上不知道有没有 老款没有的
回复(0)
-
豫修冯工
2016-12-25
就这样的设计,可能,有没有静音按键
回复(0)
-
失落叶
2016-12-25
额……好吧!妈蛋我说怎么还有一个取消报警的按钮呢!搞了半天原来是这样啊!谢谢啦兄弟!
回复(0)
-
朋鹏
2016-12-25
熄火了当然报警啊!因为机油压力低压报警
回复(0)
S键干活,用的,L键跑路用的
回复