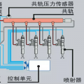
铁甲网首页 铁甲论坛 急、急大神们都来看看住友120 发帖 评论 图片 发表回帖 全部评论 豫修冯工 2016-12-28 背压多高?你可以把油温高问题先解决 回复(0) kgw 2016-12-27 顶上去 回复(0) kgw 2016-12-26 就是两个泵都是,试压的时候压力有260,但是工作的时候感觉整机没有力气也不拖机头,还有液压油温高用手摸液压油箱不敢摸1秒钟 回复(0) 豫修冯工 2016-12-25 两个泵都有吗 回复(0) 豫修冯工 2016-12-25 背压高,反馈阀或者提升器拆开清洗一下看一下 回复(0) 首页<12>尾页 为你推荐 发布了一条动态 挖掘机小票友 2023-05-10 3991 6 香港每日发帖 ZAXIS200 2023-03-14 6354 14 15年住友130-5干活中 江西龍翔②手工程机械 2023-02-08 4935 6 香港每日发帖 ZAXIS200 2023-01-04 4766 8 住友360挖机5500小时保养 赣挖铁甲雨天 2022-12-21 4105 9 【机械保养】住友SH360HD-6大保养(上) 赣挖铁甲雨天 2022-09-28 6862 8