发帖
评论
神钢210挖机打不着车了?
-
铁甲大鹏
2016-12-26
感谢您的热心回复,我们将给您寄去一份铁甲大礼包,请关注“铁甲”微信服务号,并在服务号下面回复您的,铁甲用户名+姓名+电话+地址,我们看到后会马上给您寄去奖品!
回复(0)
-
豫修冯工
2016-12-24
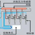
电喷机电路问题的多有没有报警像这种情况你首先得检查油泵上的油量控制单元和共规压力传感器以及共规泄压阀凸轮轴传感器和转速传感器这些有没有松脱或则损坏声音不对一般都是油泵和共规压力传感器信号失真
回复(0)
-
铁甲双喜
2016-12-24
看图参考,装在发动机缸体的右边位置!
回复(0)
-
习惯简单
2016-12-24
油箱有油没 是不是加质量差的油 堵了滤芯?
回复(0)
-
习惯简单
2016-12-24
这个事 要一段一段的找 松开手油泵出油口 泵油 看出油否 如果出 把这个螺丝拧好 继续松下一个螺丝 一直查 电喷不太了解 直喷大泵机可以一直排查到喷油嘴
回复(0)
-
湖北小挖哥
2016-12-23
谢谢了 会考虑的
回复(0)
-
正在输入W
2016-12-23
叫校油泵的看看吧 九成九是柱塞烧了
回复(0)
-
湖北小挖哥
2016-12-23
谢谢我不太懂了想问问SCV阀在哪个地方
回复(0)
-
铁甲男护士
2016-12-23
建议将SCV阀上的电线接头拔下来后,再启动试一试,如果可以启动那就是SCV阀卡死所引起的故障。
回复(0)
-
湖北小挖哥
2016-12-23
是杠8的,日野发动机
回复(0)