发帖
评论
小松60-7【版主:回答有奖】
图片
-
豫修冯工
2016-12-18
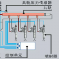
压力数据
回复(0)
已展示全部评论
发帖
评论
豫修冯工
2016-12-18
压力数据
回复(0)
已展示全部评论
2009-2020 ©铁甲工程机械网版权所有 京ICP备12001519号-2 京ICP证130087号 京公网安备11010102001329