发帖
评论
求大师傅解答
图片
-
豫修冯工 2016-12-17
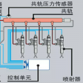
这种有没有报警,油路确定都到位了,
回复(0)
已展示全部评论
发帖
评论
豫修冯工
2016-12-17
这种有没有报警,油路确定都到位了,
回复(0)
已展示全部评论
2009-2020 ©铁甲工程机械网版权所有 京ICP备12001519号-2 京ICP证130087号 京公网安备11010102001329