发帖
评论
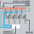
小松240-8发动机加机油的盖子被顶飞……往外喷机
图片
-
菜鸟哈哈 2016-12-05
对……240-8mo
回复(0)
-
A阿郎 2016-12-04
高温应该是水箱水不够有的发动机高温以后废气会变大变多刚好你废气管可能堵了然后就飞出来咯。。
回复(0)
-
党伟森 2016-12-04
没有起火是幸运的了
回复(0)
-
为你而努力 2016-12-04
还是mo 的?
回复(0)
-
豫修冯工 2016-12-04
下排气管子别堵着了,看看增压器
回复(0)
-
孤独无为 2016-12-04
问题到是不大,修发动机吧!!
回复(0)
-
小二 2016-12-04
曲轴箱的呼吸器或者废气管堵了呗!
回复(0)
已展示全部评论