发帖
评论
暖风
-
郭推机 2016-12-09
谢谢
回复(0)
-
互信唤日 2016-12-08
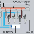
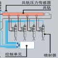
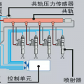
红色圆圈,那根,接到暖风上,是进水管。暖风回水管接到发动机机油边盖上有一个螺丝水赌,把水堵卸下,接通水管回水管。
回复(0)
-
豫修冯工 2016-12-08
客气
回复(0)
-
郭推机 2016-12-08
这个红圈里的管子是链接哪里的
回复(0)
-
郭推机 2016-12-08
谢谢大神
回复(0)
-
郭推机 2016-12-08
谢谢大神
回复(0)
-
郭推机 2016-12-08
谢谢各位大神
回复(0)
-
山推配件大全 2016-12-04
回复(0)
-
豫修冯工 2016-12-04
下水管那里和缸盖水管上都有小管的吧,要不就是堵头
回复(0)
-
郭推机 2016-12-04
是的,就是发动机的管子不知道装哪里
回复(0)