发帖
评论
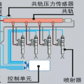
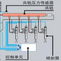
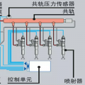
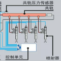
新款住友-6的,急
图片
-
豫修冯工
2017-02-06
好的谢谢
回复(0)
-
水陆两用挖机.
2017-01-19
回复(0)
-
豫修冯工
2016-11-27
像小松的那种显示屏了
回复(0)
-
豫修冯工
2016-11-27
新款像小松的这样
回复(0)
-
豫修冯工
2016-11-27
谢谢了
回复(0)
-
爱吃黑心的猫
2016-11-27
能发个面板的照片吗。。。 不是静音键和兔子档了???
回复(0)
-
wj20t
2016-11-27
虽然我喜欢住友,但确无法回答你的问题
回复(0)
已展示全部评论