发帖
评论
沃尔沃故障码128.96.1
图片
-
涛1110 2016-12-19
这种情况下把缸盖上面的喷油器回油螺丝拆了看回油量大不大大的话就是喷油器问题了。
回复(0)
-
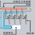
豫修冯工 2016-11-26
发动机上的共规压力传感器,共规回油阀
回复(0)
-
铁甲专业电脑板 2016-11-26
我这里专业维修挖机电脑板,显示屏,仪表屏!调时间GPS锁机解除!挖机电器件,全车线束!15915463803微信解决故障问题
回复(0)
-
铁甲大鹏 2016-11-26
这里有一份沃尔沃的故障代码大全:http://bbs.cehome.com/thread-446730-1-1.html 您找找看有没有一样的报警。
回复(0)
已展示全部评论