发帖
评论
高手请进,求救【回答有奖】
图片
-
豫修冯工
2016-11-23
这个怎么说呢,需要专业工具才能断缸,找个修理工吧,你自己估计弄不好
回复(0)
-
小助开挖机
2016-11-23
请问大神,怎么排查具体是那个坏了
回复(0)
-
小助开挖机
2016-11-23
整车抖,
回复(0)
-
豫修冯工
2016-11-23
也就是说,发动机的油泵,和共规泄压阀这块,车子,好着车吗,发动机抖不抖
回复(0)
-
豫修冯工
2016-11-23
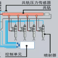
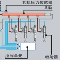
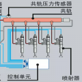
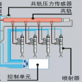
高压油泵、喷油器过度磨损及共轨压力限制器故障 挖掘机故障解决方法:更换喷油器、高压油泵、共轨压力限制器
回复(0)
已展示全部评论