发帖
评论
日立70憋车
-
手机用户ajlmqt9 2018-04-04
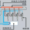
柴油泵怎么测试出来的亲 能否说一下怎么解决的吗
回复(0)
-
134****6211 2017-04-13
已处理,柴油泵问题。
回复(0)
-
134****6211 2017-04-09
反馈管是那一根呀?
回复(0)
-
134****6211 2017-04-09
不是的
回复(0)
-
134****6211 2017-04-09
柴油油路,看起又没得问题,滤芯都换了的
回复(0)
-
134****6211 2017-04-09
是哪根管呀
回复(0)
-
豫修冯工 2017-04-09
反馈管,接头拆下清洗
回复(0)
-
鑫爷 2017-04-09
先检查一下柴油油路
回复(0)
-
存在@不存在 2017-04-09
呵呵!是不是用纸堵住忘了拿下来!
回复(0)
已展示全部评论