发帖
评论
【求助大神】车凉憋车,还冒白烟
图片
-
豫修冯工
2017-02-22
车型?估计是喷油器或者油里有水导致的憋车
回复(0)
-
铁甲男护士
2017-02-22
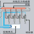
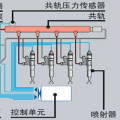
冒白烟原因 冒白烟的原因很多,主要有以下几个方面。 1)发动机温度过低。部分柴油未燃烧便变成油蒸汽,从排气管中随废气排出,冒白烟。 2)供油系中有水。燃油中或燃烧室中有水分,水在气缸内被燃烧放出的热量加热成水蒸气,从排气管排出形成白烟。 3)喷油时间过迟。由于喷油时间晚,喷油时气缸温度已下降,部分柴油未燃烧变成油蒸气,冒白烟。 4)喷油嘴雾化不良。雾化不良导致柴油未完全燃烧,和正常工作气缸排出的高温废气在排气管内混合,从而冒白烟。 5)气缸压力过低。部分柴油未经燃烧就变成油蒸汽,因此从排气管冒白烟。
回复(0)
已展示全部评论