发帖
评论
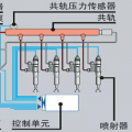
电喷机怎么排空气?
图片
-
豫修冯工 2017-02-21
把油泵上的低压油管拆开,泵油排气,油最好不要冻了,然后打车,不行的话把共规上的管拆一个,边打边排直到有油就行了
回复(0)
-
孙风德 2017-02-21
1,先检查一下低压油泵前真空压力,经验必须能吸住大母指 2,各管路及垫片是否完好 3,调压阀是否有效
回复(0)
已展示全部评论
发帖
评论
豫修冯工
2017-02-21
把油泵上的低压油管拆开,泵油排气,油最好不要冻了,然后打车,不行的话把共规上的管拆一个,边打边排直到有油就行了
回复(0)
孙风德
2017-02-21
1,先检查一下低压油泵前真空压力,经验必须能吸住大母指 2,各管路及垫片是否完好 3,调压阀是否有效
回复(0)
已展示全部评论
2009-2020 ©铁甲工程机械网版权所有 京ICP备12001519号-2 京ICP证130087号 京公网安备11010102001329