发帖
评论
憋车
图片
-
天辰建机
2016-12-25
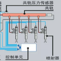
先检查油路 换下滤芯 没问题的话 检查一下油泵 再不行就测试压力
回复(0)
-
看心情
2016-12-25
不能瞎说。这个问题不好回答
回复(0)
-
豫修冯工
2016-12-25
可能是油泵油嘴的多
回复(0)
-
山南挖机
2016-12-25
喷油嘴的可能性比较大
回复(0)
-
汝州小帅
2016-12-25
-9c? 冒黑烟不?如果油路 滤芯木有问题 那肯定是喷油嘴
回复(0)
已展示全部评论