发帖
评论
发动机异常【版主:回答有奖】
图片
-
豫修冯工
2016-12-16
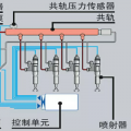
电喷车?没机油压力会自动怠速吧,得看看是啥情况
回复(0)
-
微信用户_sKOzuA
2016-12-15
不然就是油路堵塞
回复(0)
-
微信用户_sKOzuA
2016-12-15
是机油没压力了
回复(0)
-
微信用户_sKOzuA
2016-12-15
旧车
回复(0)
-
微信用户_sKOzuA
2016-12-15
没报警,我这是小松350
回复(0)
-
豫修冯工
2016-12-15
是不是有报警?卡特机?
回复(0)
已展示全部评论