发帖
评论
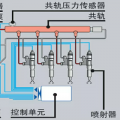
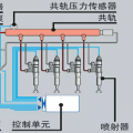
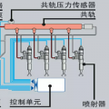
道依茨226B
图片
-
一生.有你
2017-08-16
那个缸的油头不好了
回复(0)
-
perkinsrx
2017-03-13
道依茨Deutz柴油机售后服务 *联系方式:裴情慧 手机号码:18874821491(微信同号)座机:0731-84424872 QQ:3100095627
回复(0)
-
qqq943
2016-12-10
看看增压器
回复(0)
-
旺旺@
2016-12-09
气门油封,检查和更换

回复(0)
-
豫修冯工
2016-12-09
看错了,那个是水管吗?
回复(0)
-
豫修冯工
2016-12-09
气门油封的可能性大
回复(0)
已展示全部评论