发帖
评论
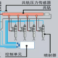
沃尔沃报警210
图片
-
dmw912
2016-12-07
指示灯是冷却液液位报警,不缺水不高温没事;下面的是预热报警,线路可能性大。15056460101方便加微信!!!
回复(0)
-
小罗师傅
2016-12-07
水箱水少了,感应器感应不到
回复(0)
-
豫修冯工
2016-12-07
看不清楚,现在是啥反应
回复(0)
-
海的胸怀
2016-12-07
师傅呀那我

回复(0)
-
I have a Dream
2016-12-07
定时炸弹!还不快跑
回复(0)
已展示全部评论